
Informações gerais.
Objetivo: |
Criar uma API para consumir informações do App CittaSuper, gerando um RA no módulo Acidente a partir desses dados. |
Detalhes: |
|
Informações adicionais: |
1. Funcionalidade da API.
A API irá funcionar da seguinte forma: a cada Acidente registrado no App, será gerado um registro no módulo de Acidentes. Esse registro inicial pode ser complementado através do ERP, se necessário, na Tela de Cadastro de Acidentes do módulo.
2. Parâmetros necessários para utilização da API.
- Relacionamento Genérico:
Foi criada no Módulo de Acidentes a Tela de Relacionamento Genérico, que pode ser acessada em Procedimentos Auxiliares> Relacionamento Genérico. Nesta tela, o usuário deverá criar os relacionamentos necessários para receber os dados do APP CittaSuper (Citati). Os relacionamentos liberados e necessários para receber esses dados sem anormalidades são:
- Empresa: Retornará o Código e Descrição da Empresa;
- Empresa/Filial: Retornará o Código e Descrição da Empresa/Filial;
- Linha: Retornará o Código e Descrição da Linha;
- Veículo: Retornará o Prefixo e Placa do Veículo;
- Funcionário: Código e Nome do funcionário no Módulo Acidente
- Tipo Acidente: Código e Descrição dos tipos de acidentes cadastrados no Módulo Acidente.
- Tipo de Pista: Descrição da “Informação da Pista” do Arquivo.
- Superfície da Pista: Descrição do “Alinhamento da Pista” do Arquivo.
- Condição da Pista: Descrição do “Condições” do Arquivo.
- Tipo de Pavimento: Descrição da “Pavimentação” do Arquivo.

- Controle+:
No acesso: Cadastro> Token, foi incluído o Shortcode 1067 ACD API Praxio para Integração de R.A. Ao selecionar esse item, será apresentado ao usuário o Token, esse dado (Token) com as informações de usuário (Código do Parceiro) e senha (Número do Shortcode) deverão ser informados à Citati. A Cittat, recebendo esses dados, deverá fazer a requisição do Token no Postman e a Autenticação no Swagger, para iniciar o processo de envio dos dados para o ERP.

3. Campo de Observação e Descrição do SINISTRO.
Os campos de Observação e Descrição do SINISTRO na importação dos dados do APP CittaSuper foram corrigidos e retirada a obrigatoriedade dos campos no SINISTRO, sistema permite a inclusão do SINISTRO sem os dados no campo. Após a importação, não havendo dados nesses campos, a aba de descrição no Cadastro de Acidentes do Glbous4 será apresentada vazia.
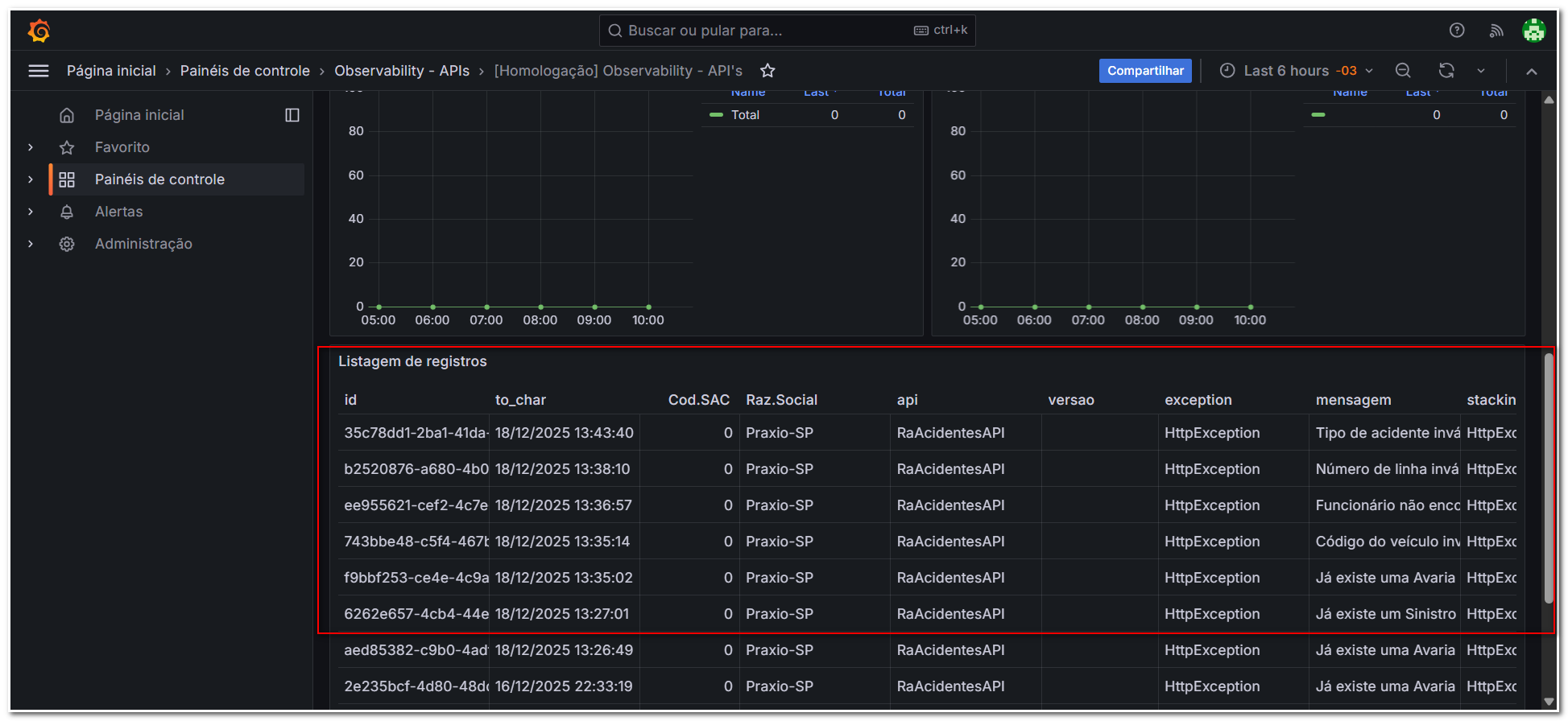
4. Processo de gravação dos logs na movimentação do APP CittaSuper.
Foi criado no Observability o campo para registrar os logs da importação dos dados de movimentação do APP CittaSuper. Esses logs serão armazenados para futuras consultas quando houver a necessidade. Abaixo, a descrição dos tipos de ocorrências que serão validadas para a gravação do log.
Tipos de ocorrências que serão apresentadas no Log do Observability:
- Prefixo do Veículo: quando for informado o código do prefixo do veículo errado e/ou NÃO houver o dado na importação;
- Matrícula do Motorista: quando for informada matrícula do Motorista errada;
- Numero da Linha: quando for informado o código da Linha errado e/ou NÃO houver o dado na importação;
- Código do Tipo de Acidente: quando for informado o código do Tipo de Acidente errado, quando NÃO houver o Relacionamento Genérico e/ou NÃO houver o dado na importação;
Obs.: Quando a importação for realizada com Sucesso o Log não é gravado, sendo apresentado no Observability somente os registros com anormalidades.

5. Processo de gravação dos logs na movimentação do APP CittaSuper no Globus.
Foi criada no Globus a Tela de Consulta de Log de Integração do RA, na tela foi incluído o campo de Período para o usuário poder fazer uma busca avançada e mais flexível dos itens.
- Também foram incluídos os Status para melhor compreensão dos logs registrados na tela onde:
- O status na Cor Vermelha indica: “Erro” RA não foi inserido.
- O status na cor amarela indica: “Alerta” encontrou algum problema (Como por exemplo não tinha um Tipo de Pista cadastrado), então foi feito o cadastro e continuou o processo de gravação.
- O status na cor verde indica: “Sucesso” RA gravado sem anormalidades.

- Na tela de log, também é possível consultar os dados enviados pelo APP. Ao consultar, a funcionalidade leva até 30 segundos para carregar os dados do json conforme imagem a seguir:

- Utilizando a tecla F6, será apresentado o json em tela, sendo possível copiá-lo para análise.

6. Regra para a apresentação dos dados de informações de Pista, Alinhamento da Pista, Condições e Pavimentação do Sinistro no RA gravado no Globus.
- Ao integrar os dados com a Cittati para as informações de Pista, Alinhamento da Pista, Condições e Pavimentação.
- O sistema deve seguir a seguinte regra para apresentar os dados.
- O sistema deve seguir a seguinte regra para apresentar os dados.
- 1º. O sistema busca na integração um Tipo com a descrição semelhante: já havendo a descrição está é utilizada para os próximos RAs sem criar novos códigos com a mesma descrição.
- 2º. O sistema busca o Relacionamento Genérico dos Tipos: validando os itens com relacionamento genérico cadastrados no Globus.
- 3º. O sistema cria um novo Tipo com as informações do arquivo JSON: estes itens são gravados nas telas de pesquisa e ficam disponíveis. Após a criação desses itens eles são apresentados nos campos da tela do RA.
- 4º não havendo os Tipos no Arquivo os campos retornam “null”: não havendo os dados no arquivo será retornado “null” e os campos no Globus ficarão em branco.
Se algum auxílio ou esclarecimento for necessário, conte conosco através de nossos canais de atendimento.
Telefone: (11) 5018-2525.
Portal do Cliente: https://portaldocliente.praxio.com.br/
#PodeContar
#IA

Este artigo foi útil?
Que bom!
Obrigado pelo seu feedback
Desculpe! Não conseguimos ajudar você
Obrigado pelo seu feedback
Feedback enviado
Agradecemos seu esforço e tentaremos corrigir o artigo