
Informações gerais
Objetivo: |
Implementação dos novos tributos na tela de venda do VBE. |
Detalhes: |
Movimentações >> Venda de Bilhetes Relatórios >> Nota Fiscal >> Impressão por venda Relatórios >> CT-e OS >> Gerenciador |
Informações adicionais: |
Na tela de venda do VBE, foram implementados novos campos referentes aos tributos CBS, IBS Estadual e IBS Municipal no quadro lateral dos valores do caixa. Para o devido cálculo dos novos impostos, é necessário que o Globus+ esteja em pleno funcionamento no ambiente do cliente. Além disso, no cadastro do passe, na aba Tributos CBS/IBS o usuário precisará associar uma classificação tributária para que o sistema possa obter o percentual de redução nos cálculos. Na mesma aba, ele também irá observar o campo (que ficará desabilitado) mostrando a partir de qual data os tributos serão somados no valor final da venda. Vale lembrar que essa vigência será obtida de uma tabela específica na base de dados do cliente, cuja única data irá servir para todas as empresas/filiais.
Exemplo destacando os novos campos da aba Tributos CBS/IBS do cadastro do Passe Por fim, o usuário poderá escolher o regime de tributação da empresa onde as alíquotas de PIS e COFINS irão compor a base de cálculo. O usuário terá duas opções de tributação: Lucro Real ou Lucro Presumido, conforme mostrado na imagem abaixo:
![]() Exemplo de tipo de tributação parametrizada no módulo ESF Menu Cadastros >> Parâmetros (aba Diversos) O sistema irá exibir um alerta caso a opção marcada nos parâmetros do Turismo seja divergente da tributação definida na Escrituração. Por exemplo, se o usuário escolher "Lucro real" no Turismo, sendo que nos parâmetros da ESF a tributação está com o tipo "Lucro presumido"; como na imagem anterior, a seguinte mensagem será exibida:
No entanto, a gravação poderá ser feita normalmente obedecendo a escolha do usuário mesmo que este opte por continuar. Obrigatoriedade da classificação tributária Tela de Venda de Bilhetes É importante ressaltar que a soma dos novos impostos será realizada apenas para as operações de Venda, não se aplicando às Trocas ou Devoluções. Algumas validações também foram implementadas na tela em função dos cálculos dos tributos. Ao informar o código do passe na tela de digitação, caso ainda não haja uma classificação tributária vinculada a ele, a seguinte crítica será exibida:
Da mesma maneira, o sistema também irá validar se há alguma seção ou origem associada ao passe. Um dos campos abaixo deverá estar preenchido. Havendo informação nos dois, o sistema irá priorizar a origem da seção informada (imagem 1).
A seguinte crítica será mostrada quando o nenhuma origem for encontrada:
Se as parametrizações estiverem corretas, após a digitação do passe e atualização do grid, os novos campos dos tributos também receberão os valores calculados.
Tela de venda destacando os novos tributos
O campo "Com CBS/IBS"; destacado em azul, irá somar o valor bruto dos passes digitados com os tributos calculados (CBS, IBS UF e IBS Munic.), em laranja. Somente se a data do movimento for igual ou superior à data/vigência mostrada no cadastro do passe, o valor A Receber cobrado do cliente irá somar os tributos (conforme na imagem acima). Do contrário, os valores serão destacados, mas não serão acrescidos no valor final. Impressão da Nota fiscal Na tela de impressão de nota do VBE, foram implementados novos campos referentes aos tributos CBS, IBS Estadual e IBS Municipal no grid do canto esquerdo. Após preencher os filtros do lado direito da tela e pesquisar o movimento, o sistema irá exibir as vendas por passe, agrupando por recibo, origem/destino e classificação tributária. Se na venda do item, os tributos tiverem sido somados ao valor final, o valor apresentado na coluna Valor já irá incluir essa somatória. No segundo exemplo abaixo, destacamos um dos itens vendidos com os valores dos tributos acrescidos.
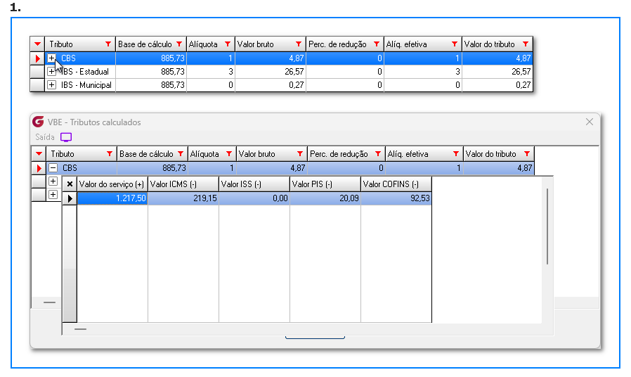
O grid dos itens também foi modificado para incluir mais duas colunas: Classificação tributária e Visualizar tributos. No final da barra de rolagem do grid, o usuário poderá observá-las, conforme destacado a seguir.
Clicando no ícone
Além disso, é possível expandir as informações de cada tributo, clicando no "+" indicado abaixo. Assim, os impostos deduzidos para compor a Base de cálculo também são exibidos.
No exemplo acima, podemos observar que os percentuais e alíquotas são apresentados com 3 casas decimais. Essa configuração é definida nos parâmetros da Empresa. É possível selecionar uma precisão de 2 a 4 casas para os valores de alíquotas sob quais os tributos serão calculados.
Menu Cadastros >> Parâmetros >> Empresa Envio do Ct-e OS A rotina de envio do Ct-e OS junto à Sefaz foi adequada para gravar as informações pertinentes aos tributos CBS e IBS no arquivo xml. No entanto, para que a autorização do documento seja bem-sucedida, é necessário que a classificação tributária utilizada no modelo de série esteja relacionado ao documento Ct-e OS e de acordo com o segmento da empresa. A parametrização da classificação tributária no modelo fiscal é explicada no seguinte artigo:
Já para saber quais classificações estão diretamente relacionadas com o documento Ct-e OS, o usuário poderá conferir a tabela disponibilizada pelo Portal do DF-e através do link:
É possível que ao tentar autorizar o documento, o usuário receba a seguinte rejeição:
Se isto ocorrer, é porque foi informado na série do modelo utilizado um código de classificação tributária que não está relacionada com o documento de Ct-e OS. Dessa forma, o usuário precisará definir o código apropriado com base em sua operação e na tabela do segundo link que mencionamos anteriormente. No entanto, se a autorização do CT-e OS através do Gerenciador for bem-sucedida, o usuário poderá refazer a consulta e clicar sobre o ícone de documento assinado no grid a fim de salvar arquivo xml (primeira imagem abaixo). Ao abrir o documento, podemos ver as novas tags criadas para o grupo de dados IBS/CBS, conforme destacamos na segunda imagem abaixo:
![]() Trecho do arquivo xml salvo com os dados dos tributos destacados após autorização junto à Sefaz |
Se algum auxílio ou esclarecimento forem necessários, conte conosco através de nossos canais de atendimento.
Telefone: (11) 5018-2525.
Portal do Cliente: https://portaldocliente.praxio.com.br/
#PodeContar
#IA
Este artigo foi útil?
Que bom!
Obrigado pelo seu feedback
Desculpe! Não conseguimos ajudar você
Obrigado pelo seu feedback
Feedback enviado
Agradecemos seu esforço e tentaremos corrigir o artigo











, uma janela dos Tributos calculados será aberta mostrando os principais dados de cada imposto, como seu respectivos valores, percentuais de redução e alíquotas efetivas.



